Основная сложность реализации товара на двух и более маркетплейсах — делать поставки на несколько складов и не сойти при этом с ума. Эксперты фулфилмент-оператора Кактус расскажут, как делать поставки на один склад, а оттуда товар поставлять на все площадки, да еще и по FBO или FBS.
Сложности работы на нескольких маркетплейсах
Глобально сложностей 3:
-
Нужно физически делать поставки на несколько складов. Это самая главная трудность. Сделать даже одну поставку бывает непросто: нужно оформить документы в личном кабинете, собрать, упаковать и промаркировать поставку, успеть к назначенному времени на склад и разгрузиться. При работе на двух-трех платформах заботы увеличиваются кратно: упаковываем несколько партий под требования каждого маркетплейса и развозим все по нескольким складам.
-
Поставку сделали, а дальше — еще интереснее. Итак, у вас несколько партий товара, размещенных на нескольких складах разных маркетплейсов. Пошли первые продажи: что-то уехало в соседний регион, часть выкупили с домашнего склада, часть вернули и так далее. Движение и перемещение товаров и продаж нужно отслеживать по каждой площадке отдельно, в личном кабинете. Формируется огромный пул данных, которые нужно анализировать для того, чтобы вовремя пополнять сток, вывозить возвраты и неликвиды, корректировать ассортимент и прочее-прочее. Во всем этом легко запутаться, поскольку данных будет очень много.
Читайте также: Как работать с личным кабинетом «Яндекс Маркета»
Аналитика поставок товаров на «Яндекс Маркете» в личном кабинете продавца
-
Нужно обрабатывать возвраты. Часть товара обязательно будут возвращать: приехал брак, не подошел размер или покупатель элементарно передумал. Очевидно, что забирать неликвиды с нескольких складов сложнее, чем с одного. И не стоит забывать, что на вывоз возвратов дается ограниченное количество времени: не успели — товар попросту утилизируют.
А еще, если вы работаете на нескольких маркетплейсах, придется закупать товары в бОльших количествах и замораживать в них немалые средства. Простая математика: для теста спроса на одной площадке можно закупить партию в 100-200 штук и разместить на витрине. Работаете на пяти маркетплейсах — понадобится уже 1 000 единиц продукции, чтобы завезти на каждый те же 200 штук.
Как работать на нескольких маркетплейсах
Есть несколько подходов. Про первый мы уже написали: нужно физически разделить сток на части и сделать поставки на несколько складов. Этот способ лежит на поверхности, но при его использовании вы сталкиваетесь со всем грузом проблем, о котором мы написали выше.
Есть второй способ, он сильно упрощает задачу. Как мы говорили, сложность работы на нескольких маркетплейсах состоит не только в поставках на склады, но и в отслеживании объемной аналитики: поставок, продаж по регионам, статусов заказов, возвратов и многого другого. Так вот: всю аналитику можно отслеживать при помощи специальных программ. Они так и называются — сервисы аналитики маркетплейсов.
Здесь можно сделать небольшую сноску: в 2024 году вам, как и любому другому селлеру маркетплейсов, так или иначе придется работать с сервисами аналитики. Без них практически нереально выбрать ходовой товар и прибыльную нишу. О сервисах аналитики у нас есть отдельная статья.
Но вернемся к продажам на несколких маркетплейсах. Почти все программы представляют аналитику поставок, продаж, складских остатков и так далее.
Аналитика продаж по регионам в личном кабинете популярного сервиса
Правда, есть одно «но»: использование такого софта закрывает лишь часть вопроса. Да, аналитику по всем маркетплейсам можно отслеживать в режиме одного окна, но поставки все равно нужно делать на несколько складов.
Читайте также: Как делать поставки на склады маркетплейсов из регионов
Расчет размера поставки в сервисе аналитики MPStats
Поэтому расскажем о третьем подходе, использование которого позволит закрыть обе части вопроса работы на нескольких маркетплейсах.
Способ заключается в работе через специализированного подрядчика — фулфилмент-оператора. Расскажем, как все устроено.
При работе через оператора вы делаете поставку на его склад, то есть в одно место. Далее выбираете формат работы, FBO или FBS, а можно и то и другое. При FBO оператор упаковывает и маркирует товар, собирает поставку и отвозит на склад маркетплейса. И так — для каждой площадки, под конкретные требования. Ваша задача — просто доставит партию товара на склад оператора в любом виде. Далее его развезут по всем указанным складам.
Читайте также: Как выбрать фулфилмент-оператора
Если работать по FBS, то товар будет храниться на складе оператора до момента продажи. Затем его упакуют, про маркируют и при необходимости соберут заказ, если товаров несколько. И отвезут на склад указанного маркетплейса.
Получается, что вы можете продавать на нескольких маркетплейсах с одного склада. Но это еще не все. Всю необходимую аналитику можно отслеживать не в личном каждого маркетплейса отдельно, а в едином, в режиме одного окна. Причем в разрезе поставок она будет более подробная, чем в сервисах аналитики маркетплейсов, так как работа предметно заточена под поставки.
На примере Кактуса расскажем, как устроен единый склад
Компания Кактус работает со всеми главными маркетплейсами:
-
Wildberries
-
Ozon
-
Aliexpress
-
Lamoda
-
Лемана ПРО
-
«Яндекс Маркет»
-
«Мегамаркет»
-
Детский мир
-
ВсеИнструменты.ру
-
Золотое яблоко
-
Л'Этуаль
И это дает реальные результаты:
Отзывы клиентов, которые работают через кактус на нескольких маркетплейсах
Плюсы работы через единый склад и личный кабинет Кактуса:
-
Вы не замораживаете деньги в большом количестве товара. Можно купить небольшую партию в 100-200 штук, и эти товары будут отображаться на витрине всех маркетплейсов.
-
Не нужно постоянно ротировать товары на нескольких маркетплейсах. Если товар находится на складе Ozon, но не востребован на этой площадке и его нужно перевезти на WB, придется делать это физически. Когда товар находится на складе Кактуса, делать этого не нужно.
-
Можно быстро добавлять и убирать товары на маркетплейсах. Например, вы продаете брюки на Ozon, а продажи не очень. А в это время WB объявляет на одежду выгодную акцию. Не проблема: убираем карточки с Ozon и добавляем на Wildberries, при этом товар вообще никуда не нужно везти. Он как лежал на складе Кактуса, так и лежит.
-
Нет трудностей с обработкой возвратов: их тоже заберет оператор.
Все вышенаписанное отслеживается в едином личном кабинете, здесь можно управлять поставками и продажами в режиме одного окна.
Вот как выглядит аналитика заказов на несколких маркетплейсах:
Аналитика в личном кабинете Кактуса
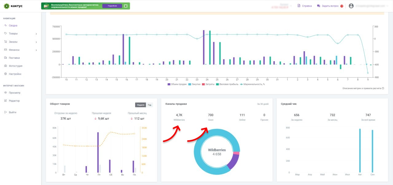
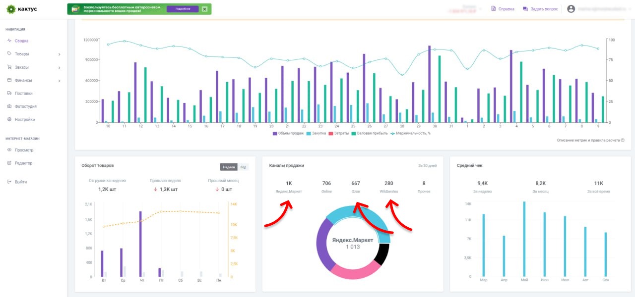
А так выглядит аналитика по обороту, каналам продаж и среднему чеку на нескольких платформах:
Аналитика в личном кабинете Кактуса
А здесь — аналитика по самым продаваемым товарам и истории заказов со статусами:
Аналитика личного кабинета Кактуса
Динамика продаж на нескольких маркетплейсах:
Аналитика личного кабинета Кактуса
И заказы с разных площадок:
Аналитика личного кабинета Кактуса
А вот — сводка продаж на всех маркетплейсах:
Аналитика личного кабинета Кактуса
Как вы видите, продавать с одного склада через единый личный кабинет через Кактус так же просто, как продавать на одном маркетплейсе. Здесь все централизовано, товары нужно доставлять в одно место, а аналитика отслеживается в режиме одного окна.
Заключение
-
Сложность работы на нескольких маркетплейсах в том, что нужно делать поставки на разные склады, а аналитику отслеживать в личном кабинете каждого маркетплейса в отдельности.
-
Подходов может быть 3: физически распределить сток по складам маркетплейсов и следить за аналитикой на каждой площадке, разделить сток и анализировать все в сервисах аналитики или работать через единый склад и личный кабинет.
-
Третий подход предпочтительнее: вы не замораживаете в товаре большие суммы денег, товар будет виден на складах всех маркетплейсов (если работать по FBS), а значит не нужно физически перемещать сток со склада на склад.


товаров Текст для
карточки товара Внешняя
реклама Юнит-экономика Тренды Курсы Инфографика Схемы
работы Дропшиппинг Отказные письма Бухучет Новые посты каждый день! Telegram-канал
для селлеров